Leaflet Delivers PDF Reports
Leaflet creates PDF reports from the GreenLight pressure tests. Leaflet also integrates test schematics of valve line-ups generated by Blueprint or third party PDF’s. These reports begin with a summary of all tests – in both tabular and graphical formats – and conclude with the details of each low pressure test and each high pressure test. The PDF files output by Leaflet are printed, signed and stored on the rig as official documentation and have been audited by regulators during numerous routine visits to rigs.
Visual Insights at a Glance
Each report includes high-resolution graphs of pressure vs. time and other test indicators, helping engineers, auditors, and stakeholders review results at a glance.
Automated PDF Generation
Generate detailed, professional reports directly from pressure test data with a single click. Each report includes key metrics, test details, and visuals ready for printing and signing.
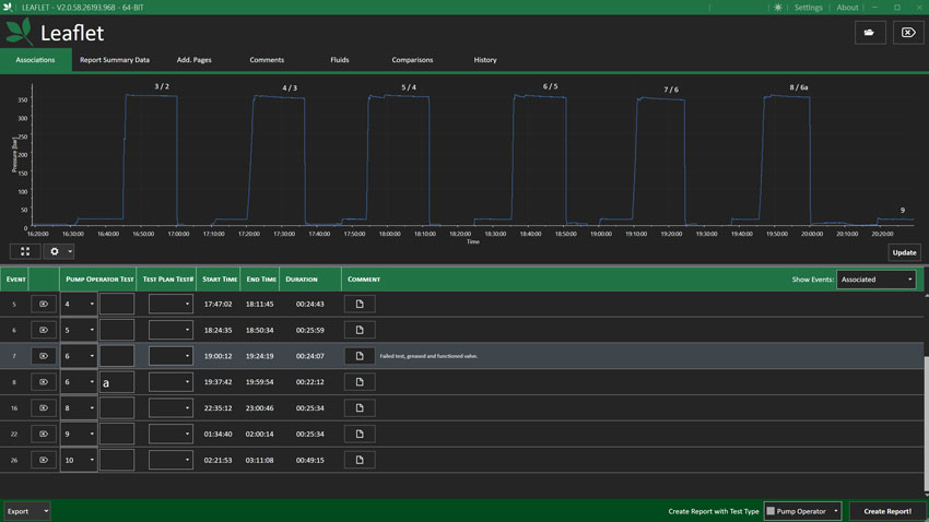
Test Plan Integration & Associations
Easily link tests to predefined test plans. Add context by associating individual test results with Blueprint Test Plan or a third party Test Plan items, streamlining documentation and compliance tracking.
Cloud-Based Record Keeping
Every finalized report is automatically uploaded to Atlas, your secure cloud repository—ensuring quick access to historical records from anywhere, at any time.
Commentary & Customization
Enhance reports with technician notes, observations, and additional test details. All comments are timestamped and included in the final report for full traceability.
LEARN MORE
See Leaflet in Action
